闪灵短链-微信QQ域名防拦截系统 v1.0 build20231202,闪灵短链-微信QQ域名防拦截系统是一款以php+MySQL进行开发的短网址在线生成系统源码。欢迎下载使用
闪灵短链-微信QQ域名防拦截系统是一款以php+MySQL进行开发的短网址在线生成系统源码。
1.可将长网址自动缩短为短网址,方便记忆和使用。
2.短网址默认为临时有效,可付费升级为永久有效,接入支付后可自动完成,无需人工操作。
3.系统支持设置图片/文字/跳转页广告,可为站长增加收入来源。
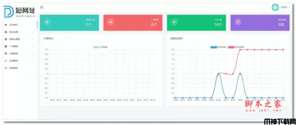
4.后台可统计短网址个数/广告个数/访问次数/每日收入图表等信息。
5.支持友情链接功能,方便与其他站长交换友链。
6.支持接入第三方统计代码,方便站长掌握网站的访客情况。
7.后台支持一键更新功能,由官方提供永久免费更新。
可使用服务器或虚拟主机,需要支持PHP+MySQL环境,空间大小100M或以上,设置index.php为默认首页
将系统文件上传至网站根目录,访问域名即可自动进入安装界面,设置好后台帐号密码,配置好数据库信息,网站即可正常使用。
闪灵短链-微信QQ域名防拦截系统 v1.0 build20200921更新说明
1.新增:为方便直观显示数据,后台首页加入曲线图和柱状图展示
2.新增:为防止主域名被拦截,程序新增支持加入多个自定义域名进行跳转
3.优化:加入微信短网址接口url.cn,防止主域名被拦截
闪灵短链-微信QQ域名防拦截系统 v2.0 build20210712更新说明
1.新增:全新2.0版本上线,系统更名闪灵短链系统
2.新增:收款方式增加支付宝,增加收款开关
3.新增:短网址接口增加缩我短网址,方便用户选择
闪灵短链-微信QQ域名防拦截系统 v2.0 build20211018更新说明
1.移除:由于微信公众平台停止了生成短链的服务,系统移除了相应部分功能
2.新增:增加了自定义后缀生成短链的功能
3.新增:增加了批量生成短链的功能
v1.0 build20231202 更新内容
闪灵短链-微信QQ域名防拦截系统 v2.0 build20231202更新说明
1.新增:新增加会员注册开关,可以在后台控制
2.新增:7支付新增支持微信接口,废弃旧版支付宝接口
3.新增:短链接支持增加备注,方便管理
